在新型电力系统建设全面提速的背景下,电力加密终端集中管控与高效运维已成为电力行业数字化升级的关键命题。为应对这一趋势,东进技术推出电力终端集中管控解决方案,配合万兆安全网关构建起电力数据传输端到端加密与管理体系,筑牢电力系统安全稳定运行防线。
从分散运维到集中管控,行业痛点亟待破解
当前,电力加密终端跟随电力的管理系统已广泛分布于各小区及村落,但分散化部署、传统化管理模式导致安全防护薄弱、运维成本高、管理难度大、系统运行不稳定等诸多痛点。
当前电力加密终端与管理系统的通信缺乏专属安全保障,未形成标准化加密机制;同时终端接入环节身份校验机制不完善,无法有效甄别非法终端,易出现违规接入、恶意攻击等问题,给电力系统安全运行带来极大隐患。
由于电力加密终端分布零散,传统运维模式需投入大量人力组建现场运维团队,且跨区域现场维护产生高额差旅、人力成本,频繁的现场处置不仅效率低下,更大幅增加企业运营负担。
目前电力加密终端管理缺乏统一平台,不同厂商、不同版本的终端需分开管控,跨区域、跨平台管理难度大;终端运行状态、证书有效期等信息无法实时可视化呈现,运维操作需逐台手动完成,缺乏批量、定时运维能力。
此外,现有系统无法对终端状态进行持续监测和系统化分析,无法精准识别健康度偏低的厂商设备及单台设备的故障隐患,缺乏提前预警和提醒机制。
破局之道:安全可控、高效运维、持续优化
东进技术推出的电力终端集中管控解决方案,正是基于上述行业痛点量身打造。该系统作为万兆安全网关的辅助支撑平台,采用独立的软件系统在不同的硬件平台上运行,不依赖于特定的软硬件环境,具备极强的跨平台兼容性与部署灵活性。
通过在中心端部署一台万兆安全网关设备,并在设备上安装集中管控系统,所有分布各地的电力加密终端均可通过自身的网络连接至IPSec VPN服务和集中管控服务,实现“一点接入、全域可控”。

图:东进技术电力终端集中管控解决方案组网图
在安全合规方面,方案采用电力系统的通信管理协议,实现对电力加解密终端的管理。系统内部集成完整的商密证书认证系统,支持SM2、SM3、SM4等常见的商密密码算法,并支持基于国密证书的数字身份鉴别功能。
在降本增效层面,方案彻底改变“人跑腿、现场修”的传统模式。在电力系统中心侧运维人员通过PC连接集中管控系统,实现对所有加密终端的管控,从而减少对现场实施和维护人员的依赖,降低企业人力和运维成本。
在管理易用性上,对于不同厂家的电力加解密终端,只要根据电力远程管理协议标准进行适配,便可接入集中管控系统。方案支持超50000个加密终端同时接入管理和监控,并可进行批量任务、定时任务等维护操作。
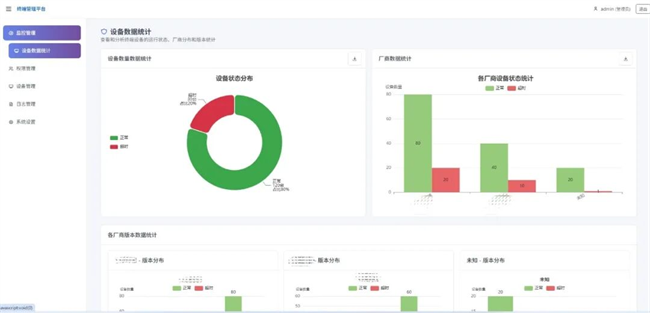
在系统优化上,方案支持对加密终端的在线状态进行统计分析,方便后续对系统持续的优化和升级。

图:东进技术电力终端集中管控平台界面
未来,东进技术将持续深耕电力行业需求,通过技术创新与性能升级,为电力系统数字化转型保驾护航,助力构建更安全、高效、智能的新型电力系统。
免责声明:市场有风险,选择需谨慎!此文仅供参考,不作买卖依据。






